最近更新时间:2025-11-19 17:30:32
托管Prometheus服务提供了HTTP API,您可通过它将托管Prometheus实例接入自建的Grafana,在自建的Grafana中查看实例的监控数据。
当前提供的 HTTP API 仅支持内网 VPC 环境内的节点访问。
登录容器服务控制台。
在左侧导航栏中,选择运维管理->Prometheus监控,进入Prometheus监控实例页面。
点击目标实例的实例id,进入基本信息界面;
在服务地址模块下可复制获取鉴权Token与HTTP API地址;
登录自建的Grafana;
进入Data sources页面,点击Add new data source;
选择Prometheus进入配置页面;
在Connection下的Prometheus server URL处输入获取的HTTP API地址;
在Authentication下的HTTP headers处点击Add header,在Header处输入Authorization,在Value处输入Bearer {获取到的鉴权token}。
点击最下方的Save & test完成配置。
在左侧导航栏中选择Dashboards进入Dashboards页面;
点击+ Create Dashboard进入New dashboard页面;
点击+ Add visualization进入Edit panel页面;
在弹出的Select data source弹窗中选择上面步骤创建的数据源;
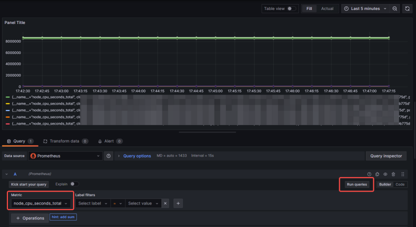
在Query下方的Metric区域输入指标名称,点击右上方的Run queries,如果上方图表出现对应的数据则表明接入成功。
若无数据,请检查:
配置Prometheus数据源时输入的地址以及鉴权Token是否正确。
选择的数据源是否有查询的指标的监控数据。
纯净模式
