最近更新时间:2025-11-13 18:28:46
若您需要在本地的 Grafana 系统中查看 Prometheus 监控服务相关数据,可以利用 Prometheus 监控服务提供的 HTTP API 来实现。本文介绍如何将 Prometheus 监控服务数据接入本地 Grafana 的实现方法。
首先,您需要访问云监控服务的官方网站,并通过您的账户凭证进行登录。请确保您的账户具备相应的权限,以便执行创建Prometheus实例的操作。
登录成功后,您将看到一个功能丰富的控制台界面。在左侧的导航栏中,找到并点击“Prometheus监控”选项。这一步骤将引导您进入专门用于管理Prometheus实例的区域。
在Prometheus监控页面,您会发现一个醒目的“新增”按钮。点击此按钮,系统将引导您进入创建新实例的流程。请仔细阅读每一步的说明,确保按照正确的步骤操作,以避免在后续使用中出现不必要的问题。
创建实例后,您将能够查看到新创建的Prometheus实例的详细信息。通过这些信息,您可以对实例的详情有一个全面的了解,并据此进行必要的调整和优化。
云上Prometheus实例当前只存留最近90天的监控数据,在希望将监控数据接入到自建Prometheus的场景中,您可通过联邦方式获取到监控数据。您只需在本地Prometheus.yaml文件中添加如下示例信息即可快速完成Prometheus实例信息接入。
- job_name: 'ksc'
honor_timestamps: true
track_timestamps_staleness: false
params:
'match[]':
- bws_bps_in{region="cn-beijing-6"} //示例BWS北京Region全部实例入网带宽
- bws_bps_out{region="cn-beijing-6"}//示例BWS北京Region全部实例出网带宽
- ********** //可根据实际需求添加
scrape_interval: 1m
scrape_timeout: 30s
metrics_path: /read/****/*****/*****/prometheus/federate
//控制台Federate地址公网或内网url除域名部分
scheme: https //内网为http,公网为https
authorization:
type: Bearer
credentials: 实例控制台的Token信息
follow_redirects: true
enable_http2: true
static_configs:
- targets:
- cn-beijing-6.prometheus.ksyun.com //(示例例北京)
//控制台Federate地址公网或内网url域名部分当您完成云上与本地Prometheus实例的接口后访问本地Prometheus实例webui,点击Status即可查看实例接入状态。
在 2.2 中确认您的实例接入成功后即可在Query处输入相关的查询命令进行数据查询。
填写Federate 相关的地址,可以登录 【云监控控制台】 -> 【Prometheus 监控】-> 【实例信息】,如图所示:
特别提醒:
虽然此处地址填写的是
Federate地址,但 URL 最后的 federate 不需要,如图所示:
特别提醒:
Authentication methods请选择No Authentication方式。
HTTP headers添加 “Header” "Authorization" “Value” 填写 “Bearer Token” 注意 Bearer 不可以省略,Bearer 与 Token中间有一个空格。
配置好后,可点击 Save&test 出现如下图测试通过。
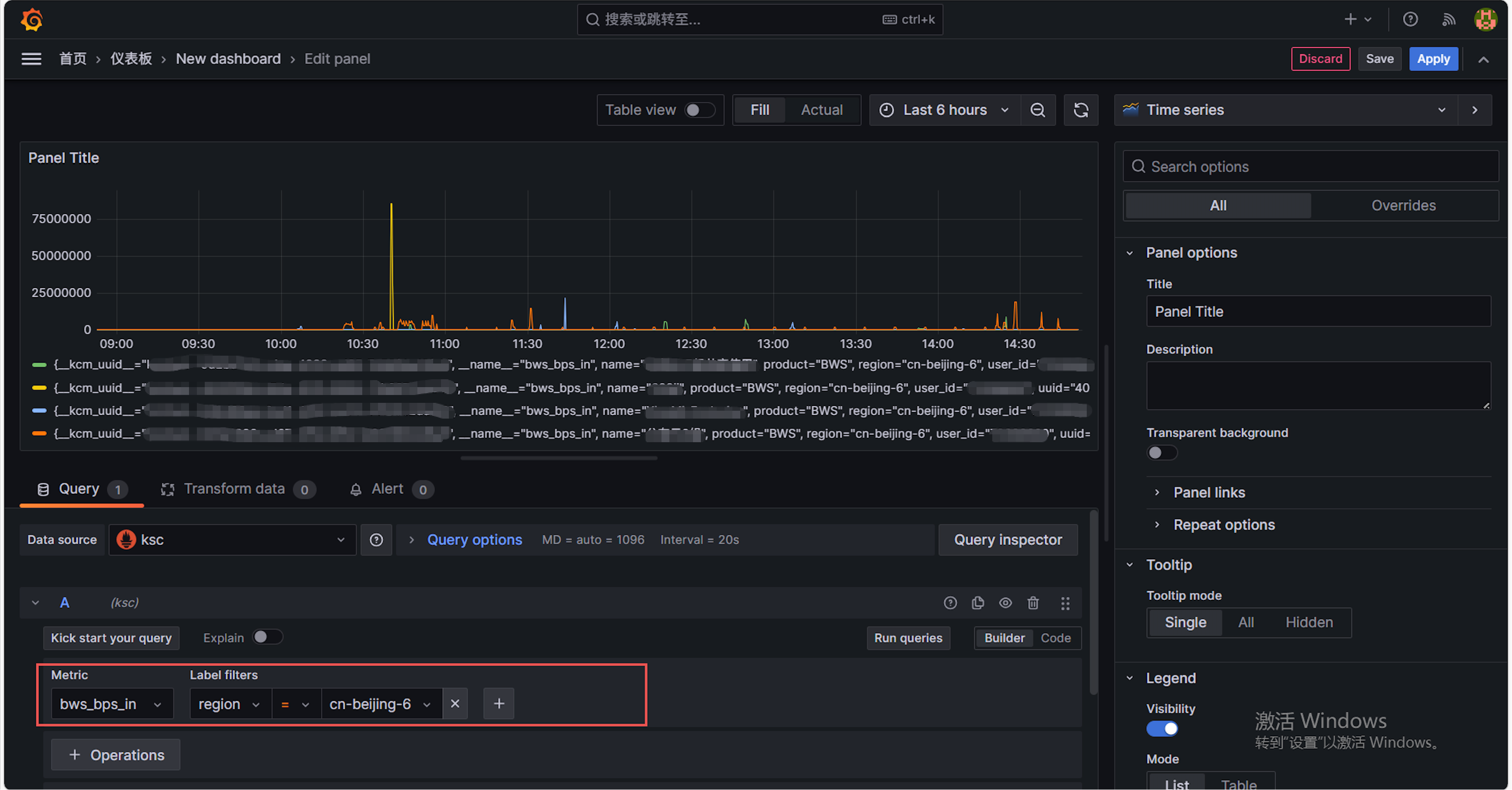
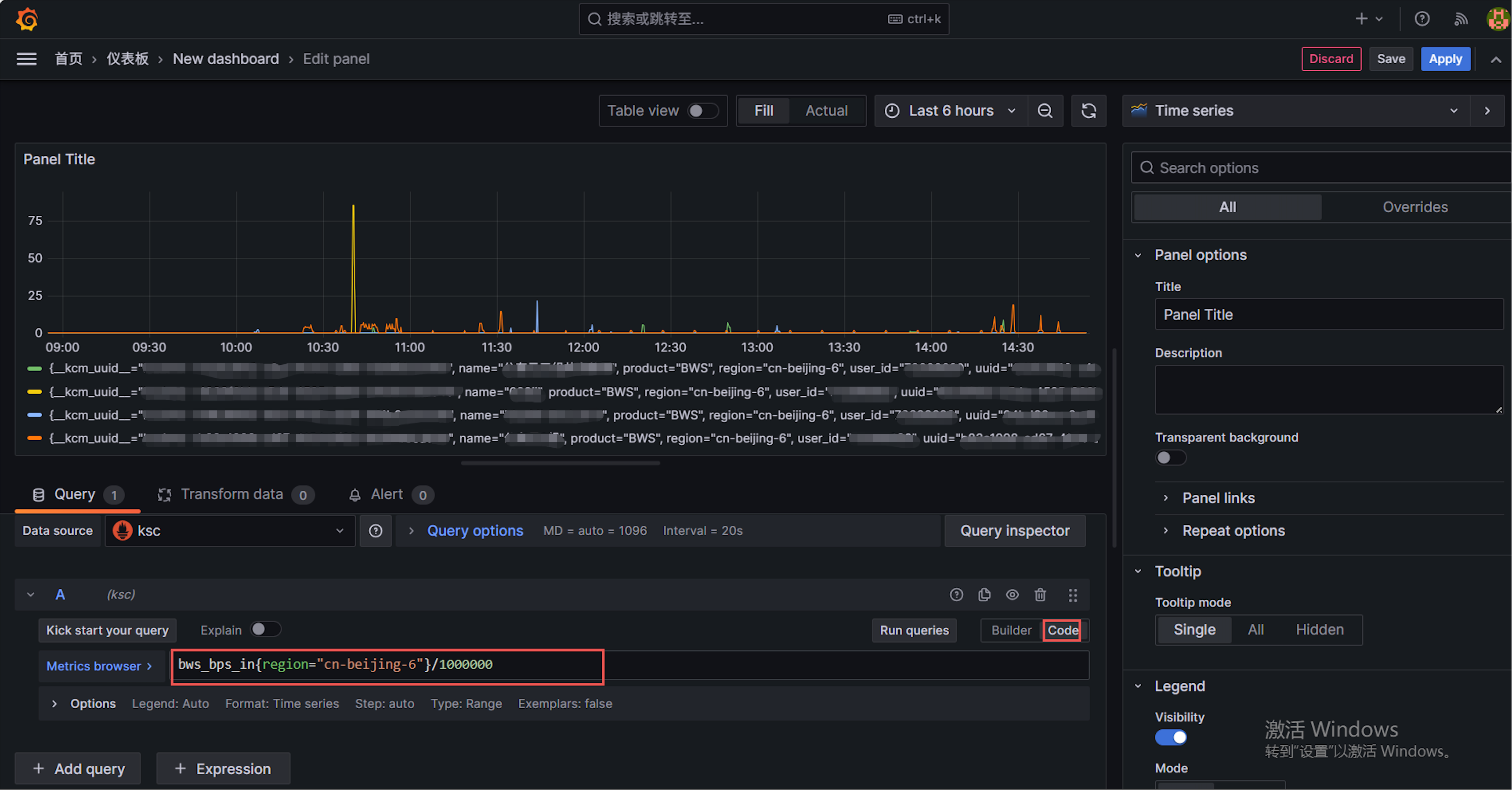
以 BWS 为例采集数据为bps,如需要为 Mbps 则需进行换算
纯净模式
