最近更新时间:2024-11-28 11:50:08
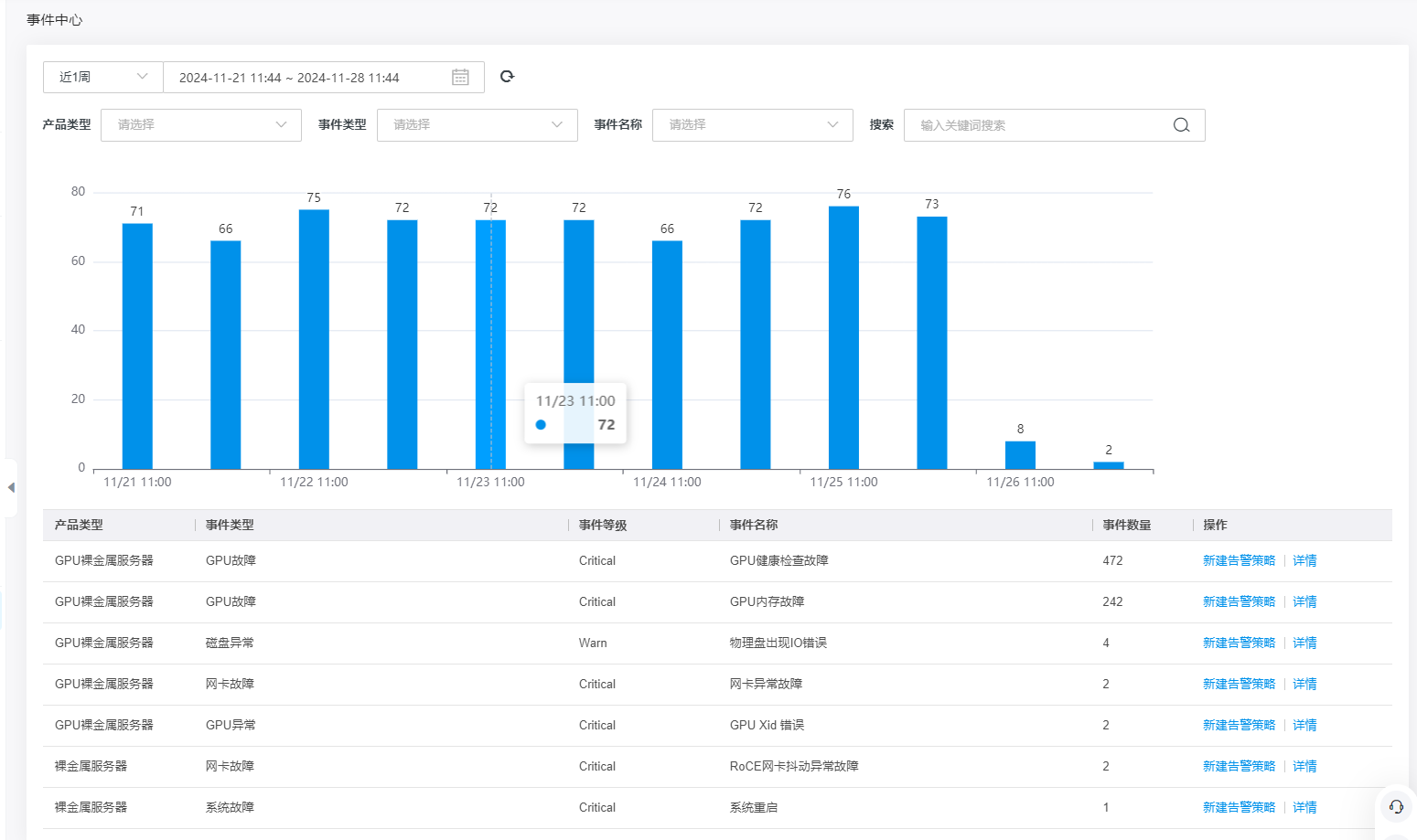
事件中心包含金山云云服务产品故障、通知、异常事件等类型信息;支持产品类型维度、事件类型、事件名称维度查看事件;支持配置告警,您可根据实际业务需要为产品事件配置告警。
登录金山云控制台-云监控-事件中心,即可查看事件信息。
您可至【云监控】-【告警服务】-【告警策略】-【事件告警】,点击【创建告警策略】设置各配置项创建事件告警。
配置项 | 说明 |
|---|---|
策略名称 | 自定义告警的名称 |
描述 | 自定义告警的补充描述信息 |
产品类型 | 需要设置告警的产品类别,如云服务器等 |
关联资源 | 告警适用的资源范围 |
事件 | 需要设置告警的事件 |
告警接收人 | 告警触发时通知的对象及方式;支持配置联系人,联系组、支持设置告警回调 |
您可至【云监控】-【告警服务】-【告警历史】-【事件告警】查看事件告警历史。
支持产品类型维度筛选查看告警历史;
可查看近90天内的告警历史;
输入实例ID可查看该实例ID的告警历史。
纯净模式
