最近更新时间:2025-08-18 17:29:48
在KMR控制台提供了对集群状态和节点状态多维度指标的实时监控和历史监控,如存储、CPU、内存使用率等。您可以根据这些指标实时了解集群服务的运行状况,针对可能存在的风险及时处理,保障集群的稳定运行
操作步骤
登录金山云KMR控制台。
进入集群详情页面,点击目录左侧导航栏里的集群监控。
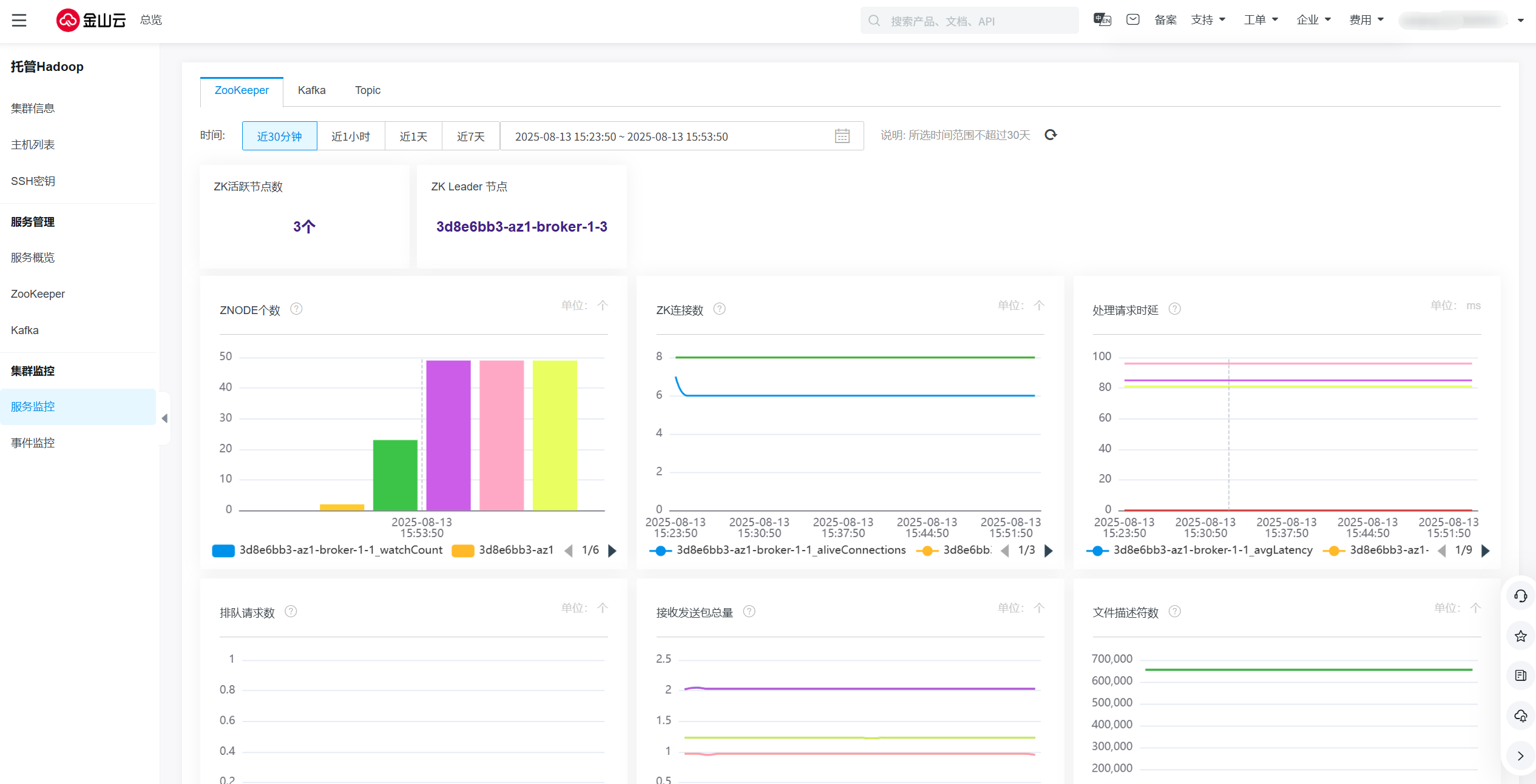
如图是对该集群的监控指标。
图表名 | 描述 |
活跃节点数 | 进程存活 |
节点状态 | Zookeeper节点状态 |
ZNODE个数 | 当前连接数 |
ZK连接数 | 单个客户端与单台服务器之间的连接数的限制,是ip级别的,默认是60,如果设置为0,那么表明不作任何限制 |
处理请求时延 | 当前zookeeper延迟状态 |
排队请求数 | 排队请求数 |
接受发送包量 | 反映ZK接手请求和发送响应包总量 |
文件描述符数 | 当前打开文件数量 |
图标名 | 描述 |
Leader个数 | 该broker上Leader的副本数量 |
Partition个数 | 该broker上Partition的副本数量 |
离线日志目录个数 | 用来检查是否存在脱机日志目录,异常值非0 |
低于最小 Isr partition的个数 | 低于Min Isr partition的个数。 |
Offline的Partition个数 | 没有活跃Leader的Partition将彻底不可用,非0为异常值 |
处于未同步状态的Partition个数 | 即失效副本的分区数,异常值非0 |
每秒流量出口字节数 | Broker每秒流量出口字节数,反应Kafka网络吞吐性能 |
每秒流量入口字节数 | Broker每秒流量入口字节数,反应Kafka网络吞吐性络吞吐 |
每秒流量入口条数 | Broker每秒流量入口条数,反应Kafka网络吞吐性 |
每秒请求次数 | Broker每秒Fetch请求次数,反应Kafka通信效率 |
消费堆积量 | 消费堆积量 |
图标名 | 描述 |
每秒流量出口字节数 | Topic每秒流量出口字节数 |
每秒流量入口字节数 | Topic每秒流量入口字节数 |
每秒流量入口条数 | Topic每秒流量入口条数 |
每秒请求次数 | Topic每秒Fetch、Produce请求次数,每秒失败的Fetch、Produce请求次数 |
消费堆积量 | 当前topic所有分区消费组未消费消息总和 |
在事件监控里,您可以具体的看到每次变更操作的具体事件名称和状态等等,帮助您更好的了解每个组件的具体变更。同时您也可以选择您所想要查看监控的时间范围,以便更直观的监控每个组件的状态。
字段 | 说明 |
事件名称 | 所发生事件的具体名称 |
事件描述 | 所发生事件的具体描述 |
节点 | 具体事件变动节点的名称 |
服务 | 事件发生的所属服务 |
组件 | 事件所属组件 |
事件级别 | 分为critical、warning、info三种类别 |
事件类型 | 分为Exception 、NodeServiceAborted、Maintenance三种类别 |
发生时间 | 事件发生的具体时间 |
状态 | 事件发生的具体状态 |
纯净模式
