最近更新时间:2022-11-16 20:13:43
本文介绍如何通过Grafana,可视化分析日志服务的日志。
安装Grafana 8.0以上版本,详见Grafana 官网文档 。若当前版本低于Grafana 8.0,需进行配置备份和升级,详见Grafana 升级指南
1、下载数据源插件压缩包 plugin.tar。
2、解压缩plugin.tar。
3、运行install.sh脚本,根据提示输入所需信息即可自动安装。
4、重启grafana。
注意:windows不支持自动安装,需要手动安装。步骤如下:
1、下载数据源插件压缩包 plugin.tar。
2、修改grafana配置,allow_loading_unsigned_plugins = kscklog-dsapp-datasource 。如果有多个插件,使用逗号分隔。
3、解压缩plugin.tar解压缩,将klog-ds-plugin文件夹复制到插件目录下。
4、klog-ds-plugin/datasource 中的二进制文件设置为可执行( chmod 744 )。
5、重启grafana。
1、在浏览器中访问地址 http://${GrafanaIP地址}:3000 (默认端口为3000),登录 Grafana。
2、在左侧导航栏中,选择Data Sources。
3、在Data Sources页面,单击Add data source。
4、选择klog数据源。
5、配置数据源。填入AccessKey和SecretKey以及 Endpoint。点击 Save & test ,如果显示 DataSource Connection OK 则说明数据源添加成功,并且可用。
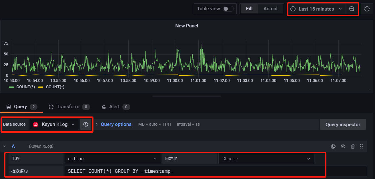
1、在左侧导航栏中,单击 New Dashboard。
2、在Dashboard 页面,单击 Add new panel。
3、选择数据源后,选择工程和日志池,并输入对应的检索分析语句。单击右上角时间刷新,即可查看到请求展示的效果。
纯净模式
